Connections overview
Time to complete: 5–10 minutes
Prerequisites: Your Trust Center is live and customers have begun requesting or receiving access.
Understanding Connections
Connections are a core concept in Conveyor. A Connection represents a customer or prospect with whom you are building trust.
Connections appear in Conveyor when you:
- Grant a customer access to gated Trust Center content.
- Use Conveyor to complete that customer’s security questionnaire.
Connections are your source of truth for who has access, how they engage with your Trust Center, and how that activity ties back to pipeline.

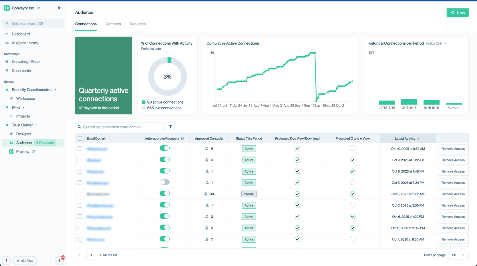
The Connections table gives you a centralized view of every customer that has access to your Trust Center.
Connection statuses
In the Connections table, each connection is assigned a status so you can quickly understand engagement levels:
- Active: The customer has interacted with your Trust Center content during the current contract period.
- Idle: The customer has not interacted during the current contract period.
- Internal: Access from within your own organization. Internal activity is not counted toward billing but may affect analytics.
These statuses help you prioritize outreach and monitor the health of your customer engagement.
Data & insights
The insights graphs at the top of the page show recent engagement trends compared to your historical baseline.

Use the engagement graph to track how customer activity is trending compared to your historical baseline.
Below the graphs, you’ll find a detailed Connections table listing all current and past connections.
Highlighted columns include:
- Last Active — When the customer last engaged with your Trust Center.
- Actions Taken — Key activity indicators such as document downloads, Q&A views, and questionnaire exports.
- Status — Active, Idle, or Internal.

Columns in the Connections table make it easy to scan for engagement recency and activity type.
Viewing connection details
Click any row in the Connections table to open the detail view for that connection. Here you can see:
- A complete log of all activity, including:
- Document downloads
- Viewing specific Q&A pairs
- Exporting portions of your Knowledge Base as questionnaires
- The connection’s access details and NDA status
- A timeline of engagement over time
This view gives you visibility into exactly how each customer is interacting with your Trust Center, helping both sales and security teams focus their efforts.

The connection detail view provides a full activity log and engagement timeline for each customer, helping you understand usage patterns.
What's next?
- Passwordless authentication - Learn how connections access your Trust Center without friction.
- Auto-expiring access - Set automatic time limits for connection access.
- Revoking access - Manage and remove connections as needed.
- Sharing methods - Understand how connections are created.
Need help?
Check out the Troubleshooting guide or contact [email protected].
Updated about 2 months ago
