Revoking a connection or individual user's access
Time to complete: 5–10 minutes
Prerequisites: Your Trust Center is live and customers have active connections or invitations.
If you need to revoke access to your Trust Center, whether for an entire organization or a single user, you can do so directly from the Connections tab.
Removing an entire connection
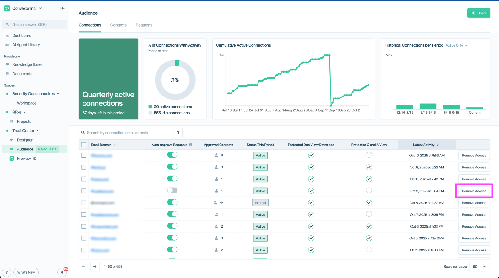
- Navigate to the Connections tab.
- Find the organization you want to remove.
- Select Remove Access from the table.

Remove access for an entire connection from the Connections tab.
Once removed, all users associated with that connection will lose access to your Trust Center.
Removing an individual user
- Go to the Contacts sub-tab within Connections.
- Locate the user.
- Select the ⛔ icon under actions or click the utility menu (⋯) and select Remove Access.

Remove access for a specific user without affecting the entire organization.
Once revoked, their Access Status will update to “Access Removed.”

Use the Contacts tab to confirm when a user’s access has been removed.
Common questions
Will the user or connection be notified when I remove access?
No. Access is silently revoked. If needed, you can follow up with them separately.
Can I re-grant access later?
Yes. You can always send a new invitation, approve a new access request, or return to the utility menu (⋯) and select Grant Access to update permissions.
Need help? - Check out the Troubleshooting guide or contact [email protected].
Updated about 1 month ago
